كيفية قياس أداء مبيعات الموقع: مقاييس النجاح
نشرت: 2019-05-07يمكن القول إن موقع الويب الخاص بك هو أداة المبيعات الأكثر قيمة لديك ، كما أن فهم أدائه كأداة لتوليد العملاء المحتملين والمبيعات أمر ضروري.
في منشور المدونة هذا ، نلقي نظرة على كيفية قياس أداء موقع الويب ، والمقاييس التي يجب التركيز عليها وكيفية الارتقاء بإيرادات المبيعات عبر الإنترنت إلى المستوى التالي.
- لماذا يجب عليك قياس أداء موقع الويب باستمرار
- كيفية قياس أداء المبيعات بمرور الوقت
- أدوات وقوالب مجانية لتحليلات الموقع
- أدوات مجانية لتتبع مبيعات الموقع
- مقاييس أداء موقع الويب يحتاج كل عمل إلى تتبعه
- مؤشرات الأداء الرئيسية للتجارة الإلكترونية
- تقييم الأداء بمرور الوقت
لماذا يجب عليك قياس أداء موقع الويب باستمرار
يجب أن يكون كل صاحب موقع ويب للتجارة الإلكترونية على دراية بكيفية أداء موقع الويب الخاص به بمرور الوقت. قد لا يبدو تتبع المقاييس مثل سرعات تحميل الصفحة أولوية كبيرة ، ولكن حتى التأخير لمدة ثانية واحدة قد يكلف عملك ما يصل إلى 2.5 مليون دولار في المبيعات المفقودة كل عام.
غالبًا ما تشير الزيادة المفاجئة في معدل الارتداد (النسبة المئوية لزيارات الصفحة الواحدة) إلى انخفاض في التحويلات.
يشير تلقي عدد أقل بكثير من الزيارات إلى الصفحة المقصودة للحملة عن المتوقع إلى أن إستراتيجيتك التسويقية قد تتطلب التغيير والتبديل. يجب أن تهدف إلى تحديد مثل هذه المشكلات وحلها قبل أن تؤثر على أرباحك النهائية.
كيفية قياس أداء المبيعات بمرور الوقت
أفضل طريقة لقياس أداء مبيعات موقع الويب هي تثبيت منصة تحليلات. المنصات المجانية مثل Google Analytics (GA) و Yandex Metrica و Bing Analytics و Clicky ، قم بتوصيلها بموقعك على الويب وتوفير عرض لوحة القيادة للمقاييس الرئيسية. يمكنك التحكم في البيانات التي تراها وتنزيل التقارير لمشاركتها مع فريقك التنفيذي وأعضاء مجلس الإدارة.

يعد Yandex Metrica خيارًا مجانيًا لبرنامج تحليلات الويب يتضمن أيضًا Click Maps و Scroll Maps وأدوات أخرى لرسم خرائط السلوك
أدوات وقوالب مجانية لتحليلات الموقع
أشهر أدوات تحليل مواقع الويب وأكثرها شهرة هي ، بالطبع ، GA. إنه مجاني للتثبيت ومتوافق مع جميع أنظمة إدارة المحتوى تقريبًا. تشمل أدوات التحليلات البديلة والتكميلية Quantcast Measure ، الذي يوفر رؤى مخصصة للجمهور عبر لوحة معلومات سهلة الفهم ، و Sameweb ، والذي يمنحك بيانات قياس أداء قيّمة. تحتوي كل هذه الأدوات على خيارات الحزمة المتميزة المتاحة ، ولكن الحلول المجانية قد تكون كافية لمتطلباتك.

إن موقع مماثل فعال للغاية لتحليل المنافسين
قوالب تقارير تحليلات مجانية
يمكن أن يجعل نموذج تقرير التحليلات المجاني تتبع أداء موقع الويب الخاص بك أسهل بكثير! قام خبير التسويق الرقمي Neil Patel بتجميع قائمة مفيدة للغاية من اثني عشر نموذجًا مجانيًا لتقارير تحليلات مواقع الويب التي نوصيك بمراجعتها. ستكون جميع الأدوات الموجودة في القائمة في متناول اليد ، لكننا نحب بشكل خاص تقرير متصفح Search Engine Watch المُعد مسبقًا - إنها طريقة رائعة للحصول على رؤى محسّنة لزوار موقع الويب دون بذل الكثير من الجهد.
تعد مجموعة استوديو البيانات من Google رائعة أيضًا لتحويل بيانات التحليلات الخاصة بك إلى تقارير تسويقية ومبيعات موقع الويب سهلة المتابعة. يتصل بسلاسة مع Google Analytics و Google Search Console (أداة تحليلية أخرى مفيدة للغاية ، ولكن للترتيب ضمن صفحات نتائج بحث Google) بنقرات قليلة فقط على الأزرار.
يشتمل Data Studio على عدد من قوالب تقارير المبيعات والتسويق المعدة مسبقًا والتي يمكنك استخدامها مباشرة ، ولكن يمكنك أيضًا العثور على تقارير رائعة بواسطة Whole Whale و Canonicalized و SuperMetrics وأكثر من خمسين نموذجًا للتقارير تم جمعها بواسطة Sheets for Marketers.

مركز بيانات Google مليء بقوالب التقارير المجانية لاستخدامها
أدوات مجانية لتتبع مبيعات الموقع
أنت تنفق قدرًا كبيرًا من الطاقة والموارد على استراتيجية التسويق عبر الإنترنت. اتخذ بضع خطوات بسيطة لإعداد تتبع مبيعات موقع الويب ، وسترى تأثير كل هذا العمل الشاق على توليد العملاء المحتملين والإيرادات. تعد Google Analytics أقوى أداة مجانية لتتبع مبيعات مواقع الويب ، ويمكن القول إنها الأداة الوحيدة التي تحتاجها للبدء. نوصي بإعداد لوحات معلومات Google Analytics الأساسية أولاً ثم تنفيذ عوامل تصفية تتبع مخصصة للحصول على رؤية أعمق في مناطق مختلفة.
هناك عدد من أدوات تتبع مبيعات مواقع الويب المدفوعة الأخرى الرائعة التي نوصي بها أيضًا للشركات التي تتطلع إلى التخرج من Google Analytics ، بما في ذلك:
- HubSpot CRM
- بيع Zendesk
- بصيرة
- InfusionSoft / Keap

احصل على قمة جوجل مجانا
قوالب تقرير المبيعات المجانية
يوفر لك Pipedrive قوالب تقارير أداء مبيعات مجانية بناءً على إعداد جدول بيانات بسيط. إنه بديل جيد لنظام CRM التقليدي للشركات الصغيرة التي تحتاج إلى طريقة سهلة لمراقبة أداء المبيعات بمرور الوقت.
يوفر لك Piktochart قوالب تقارير أنيقة وملفتة للانتباه والتي من المؤكد أنها ستبهر المستثمرين وأعضاء مجلس الإدارة.
تعد التقارير الداخلية لإدارة علاقات العملاء في Hubspot سهلة الاستخدام أيضًا.

تتضمن قوالب تقرير مبيعات Piktochart بعض التصاميم الرائعة جدًا
مقاييس أداء موقع الويب الشاملة التي يحتاج كل عمل إلى تتبعها
على الرغم من وجود المئات من مؤشرات الأداء الرئيسية التي يمكنك استخدامها لقياس نجاح موقع الويب الخاص بك ، فإن تتبع هذه المقاييس سيساعدك حقًا على فهم المكان الذي يمكن فيه إجراء تحسينات الأداء الأكثر حيوية وإلحاحًا.
سرعات تحميل الصفحة
وفقًا لـ Google ، فإن أي صفحة يستغرق تحميلها أكثر من ثانية واحدة ستؤدي إلى فقدان تركيز المستخدمين ، مما يؤدي إلى انخفاض المبيعات وانخفاض معدلات التحويل. توصي إرشادات أفضل الممارسات الحالية بألا يستغرق تحميل الصفحات أكثر من نصف ثانية.
يمتلك أصدقاؤنا في Crazy Egg دليلًا رائعًا من عشرين نقطة لتحسين سرعة الصفحة ، وهناك بعض حزم سرعة خادم الويب الذكية من قِبل Google لمطوري مواقع الويب ، وبعض التوصيات الأساسية الإضافية (مثل استخدام رؤوس انتهاء الصلاحية) ، وبعض الصفحات الأعمق التي تركز على مطور الويب تفسيرات السرعة من قبل شركة Kinsta لاستضافة WordPress ، ونحب حقًا دليل تحسين موقع WordPress بواسطة Jon Henshaw من Coywolf .
عند اختبار سرعات الصفحة ، تأكد من اختبار صفحات متعددة وليس صفحتك الرئيسية فقط حيث ستعمل صفحات الأموال الرئيسية بشكل مختلف عن صفحتك الرئيسية - وأيضًا استخدم أكثر من أداة اختبار سرعة الصفحة حيث ستختبر جميعها أشياء مختلفة بطرق مختلفة .
نحن نستخدم:
- أداة PageSpeed Insights من Google
- أداة Lighthouse من Google
- GTmetrix
- WebPageTest
- اتجاهات
- منحنى السرعة
- SpeedMonitor
إذا لم تكن على دراية بـ Google Lighthouse ولديك بعض المعرفة البرمجية ، فإن "دليل تحسين محركات البحث لأداة Google Lighthouse Tool" يعد استكشافًا رائعًا للأداة.

أداة تدقيق موقع Lightspeed من Google مدمجة في متصفح Google Chrome
أهم مصادر الزيارات
سيساعدك فهم مصدر حركة المرور الخاصة بك على تحديد الشركات التابعة التي تقدم أفضل عائد على الاستثمار ، وما إذا كانت الشبكات الاجتماعية تقوم بالفعل بإحالة حركة مرور كبيرة إلى موقعك (مهم بشكل خاص إذا كنت تدفع مقابل الإعلان على وسائل التواصل الاجتماعي) وما إذا كانت حملات التسويق عبر البريد الإلكتروني الخاصة بك زيادة نسبة النقر إلى الظهور ، من بين رؤى رئيسية أخرى.
يمكنك استخدام Google Analytics أو برنامج التحليلات الذي تختاره لتتبع هذه المصادر المختلفة لحركة المرور.
من المهم أن تخصص المحتوى الخاص بك ليناسب أفضل أنواع حركة المرور لموقعك على الويب. إذا تم تحويل حركة المرور الاجتماعية الخاصة بك إلى الأعلى ، بافتراض أن معظم حركة المرور الاجتماعية تتم على جهاز محمول ، فتأكد من تحسين تجربة هاتفك المحمول لهؤلاء المستخدمين. إذا كانت حركة زيارات البحث المدفوع تُحوّل بشكل أفضل بالنسبة لك ، فتأكد من أن تجربة زوار الموقع المدفوع هي موجزة وأن رسالتك مُحسَّنة للغاية حيث من المرجح أن يترك المستخدمون الزيارات المدفوعة الصفحة إذا كانت الصفحة لا تتطابق مع توقعاتهم (على عكس حركة المرور العضوية التي تكون عادةً أكثر تأهلاً).


يجمع Google Analytics حركة المرور الخاصة بك ويقسمها بشكل افتراضي إلى عضوي ، ومدفوع ، وإحالة ، وما إلى ذلك
نسبة الزوار الجدد / العائدين
يعد فهم الانقسام بين الزوار الجدد والعائدين خطوة أولى حاسمة في تحديد مساعدتك على تحديد استراتيجيات الاحتفاظ / الاستحواذ على العملاء.
يمكن أن يساعدك تحليل سلوك الزائر الجديد والعائد على موقع الويب الخاص بك (أصبح ممكنًا باستخدام Google Analytics ، ولكن أيضًا من خلال أدوات تسجيل الخرائط بالنقر والتمرير مثل HotJar) في العثور على أجزاء من صفحات الأموال المهمة التي تفتقر إلى التعريف أو لا تنقل ميزات USP الخاصة بك و CTAs جيدًا.
يجب أن يؤدي العثور على حاصرات التحويل هذه وإزالتها إلى تحويلات أعلى ، ولكن قد يؤدي أيضًا إلى زيادة عدد الزائرين العائدين.
الصفحات الأكثر زيارة
يحتوي كل موقع على صفحات مقصودة رئيسية تعد من بين أكثر الصفحات التي يتم زيارتها ، إما لأن هذه الصفحات تحتل مرتبة عالية في SERPs بالنسبة للكلمات الرئيسية القيمة ، أو لأنها تستضيف منتجاتك وخدماتك الأكثر شيوعًا. يمكن أن يقترح Exposure Ninja طرقًا لتعظيم أداء صفحاتك المقصودة وتحسين معدل التحويل ، بعد مراجعة مجانية لموقعك على الويب. بدلا من ذلك ، أنت
يعد العثور على الصفحات الأكثر زيارة في Google Analytics أمرًا سهلاً بفضل خيارات القائمة الافتراضية (الموضحة في الفيديو أدناه).
متوسط مدة الجلسة والنسبة المئوية لمحتوى الصفحة الذي تمت قراءته ومتوسط الوقت المستغرق في الصفحة
تحكي هذه المقاييس الثلاثة مجتمعة قصة مقنعة عن مدى تفاعل الزوار مع المحتوى الموجود على موقع الويب الخاص بك. إذا كان الزوار يغادرون موقعك في غضون ثلاثين ثانية من وصولهم ، فمن غير المرجح أنهم اشتروا منتجات أو أجروا تحويلاً. إذا قاموا بالنقر فوق الصفحات دون قراءتها بالكامل وقبل أن يصلوا إلى CTA الخاص بك ، (Call to Action) ، فإن المحتوى الخاص بك يكون ضعيفًا ويحتاج إلى تحسين.
يجب أن يؤدي تحسين صفحاتك بجعلها أنظف ، وأسهل في القراءة ، وجذابة بصريًا ، وأكثر تعمقًا إلى فترات جلسات أطول - لكن لا تسحب إجابات قصيرة من أجل ذلك فقط. إذا كانت إجابة السؤال قصيرة ، فاجعلها مختصرة وسهلة الفهم .
سيتم أيضًا تحسين النسبة المئوية لمحتوى الصفحة الذي تمت قراءته ومتوسط الوقت على الصفحة من خلال هذه التحسينات ، ولكن يمكنك أيضًا تحسين العوامل الأخرى مثل اختيارك للخط وعرض العمود.
معدل التحويل حسب الصفحة والمصدر
من خلال فهم معدل التحويل حسب الصفحة والمصدر ، يمكنك البدء في معرفة ما إذا كان موقع الويب الخاص بك مُحسَّنًا بشكل مناسب لجميع أحجام العرض والمتصفحات ، بالإضافة إلى الصفحات التي يمكن أن تقوم بها بتخطيط محسّن ورسائل أفضل.
يمكنك استخدام صفحة "الصفحات المقصودة" في Google Analytics لمعرفة معدل التحويل لكل صفحة من صفحاتك الرئيسية ذات الأهمية (بمجرد إعداد تتبع الهدف بشكل صحيح).
البريد الإلكتروني انقر لفتح الأسعار
تعتمد العديد من شركات التجارة الإلكترونية ، خاصة تلك التي لديها نسبة عالية من تكرار العملاء ، على التسويق عبر البريد الإلكتروني لغالبية إيراداتها. يساعدك تتبع معدل النقر لفتح رسائل البريد الإلكتروني على البقاء في صدارة أداء الحملة.
يمكنك الذهاب إلى أبعد من ذلك وتتبع معدل تحويل البريد الإلكتروني مقابل معدل الفتح ، لفهم مدى جودة أداء حملات التسويق عبر البريد الإلكتروني بشكل كامل.

احصل على قمة جوجل مجانا
مؤشرات الأداء الرئيسية للتجارة الإلكترونية
بينما تمنحك المقاييس المذكورة أعلاه نظرة ثاقبة للأداء العام لموقعك ، ستحتاج إلى التركيز على بعض المقاييس المحددة من أجل قياس أداء مبيعات موقع الويب الخاص بك.
إليك مؤشرات الأداء الرئيسية التي يجب تتبعها:
صفحات المنتجات والفئات الأكثر زيارة
يجب عليك تقييم معدل الارتداد ومعدل التحويل والإيرادات الناتجة عن صفحات المنتجات والفئات الأكثر زيارة حتى تتمكن من تحديد التحسينات الممكنة.
يمكن أن يساعد تحسين صفحات فئة المنتج الأكثر شيوعًا لتكون أكثر سهولة في الاستخدام وبديهية المستخدمين على التنقل وتحديد المنتجات التي يريدونها بسهولة وسرعة أكبر.

تعرض لك تقارير Google Analytics الافتراضية صفحاتك وفئاتك ومنتجاتك الأكثر شيوعًا
معدل التخلي عن السلة
يشير معدل التخلي عن السلة المرتفع إلى أنه بينما تكون منتجاتك جذابة ، فإما أن يكون السعر خاطئًا ، أو أن رحلة المبيعات معقدة للغاية أو أن الناس يشعرون بالبرد قبل الشراء والتسرب. يمكن أن يساعدك تقييم مشكلات التخلي عن السلة في تحسين معدل التحويل والأرباح.
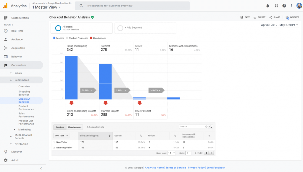
معدل التخلي عن الخروج
هل عملية الدفع الخاصة بك معقدة للغاية؟ هل تطلب الكثير من المعلومات الشخصية من عميلك قبل السماح له بإكمال عملية الشراء؟ بدون تتبع معدل التخلي عن الدفع ، لا يمكنك تحديد المشكلات التي تتسبب في انخفاض الإيرادات والتحويلات.

تمتلك Google أداة تحليل سداد مضمنة لتتبع أهداف التجارة الإلكترونية
معدل تحويل المبيعات حسب الصفحة والمصدر
إذا لاحظت اختلافًا كبيرًا في معدل التحويل لصفحة منتج واحدة على أخرى ، فقد يشير ذلك إلى وجود مشكلة في عرض هذا المنتج أو المحتوى. بالإضافة إلى ذلك ، إذا كانت معدلات التحويل أقل بكثير على الأجهزة المحمولة مما هي عليه على سطح المكتب ، فقد تحتاج إلى التفكير في رحلة موقع الويب للجوال الخاص بك وما إذا كانت مُحسَّنة بشكل كافٍ للمستخدمين لإجراء المعاملات بسهولة أثناء التنقل.

يوضح لك تقرير الصفحة المقصودة مدى جودة تحويل صفحات المنتجات والفئات
متوسط قيمة الطلب وإجمالي العناصر لكل معاملة
يعد متوسط قيمة الطلب (AOV) أحد أهم المقاييس التي يجب على أي شركة تجارة إلكترونية تتبعها. إنه ضروري في قياس القيمة طويلة الأجل لعملائك ويساعدك في كل شيء بدءًا من تحديد مكانة علامتك التجارية إلى توقع الإيرادات خلال العام المقبل.
متوسط المعاملات لكل عميل
إذا كانت شركتك تعتمد على تكرار الطلبات ولكنك ترى اتجاهًا هبوطيًا في متوسط عدد المعاملات لكل عميل ، فهذا يشير إلى أن استراتيجية الولاء ورضا العملاء قد يحتاجان إلى بعض العمل. بدون نظرة ثاقبة على متوسط عدد المعاملات لكل عميل ، لا يمكنك ببساطة معرفة ما إذا كانت هناك مشكلة هنا تحتاج إلى حل.
تجنب تتبع مقاييس الغرور
تُعرِّف أداة Simplicable مقاييس الغرور على أنها مقاييس صُممت لتكون مثيرة للإعجاب وليست قابلة للتنفيذ. في حين أن هذه المقاييس قد تجعلك تبدو جيدًا في اجتماع مجلس الإدارة ، إلا أنها في الواقع لا تعكس القصة الحقيقية للنتيجة النهائية. المقاييس التي اقترحنا عليك تتبعها هنا كلها حيوية لفهم أداء مبيعات موقع الويب الخاص بك وتحسينه بمرور الوقت.
تقييم الأداء بمرور الوقت
الآن بعد أن أصبحت جاهزًا ومستعدًا لقياس أداء موقع الويب الخاص بك ، فإن الشيء الأكثر أهمية هو تتبعه باستمرار.
في كل شهر وأسبوع ، يجب عليك الإبلاغ عن مؤشرات الأداء الرئيسية الأكثر صلة بشركتك وإجراء تغييرات استباقية لمعالجة المشكلات قبل أن تؤدي إلى خسارة في الإيرادات.
سرعة صفحتك ليست ثابتة.
قد لا تكون درجة PageSpeed Insights التي حصلت عليها اليوم هي نفسها في الشهر. قد يعمل تصميم وتخطيط صفحات الفئة الخاصة بك اليوم ، لكن الأشخاص يتغيرون والسلوكيات تتغير أيضًا. استمر في فحص صفحاتك واختبارها للتأكد من حصولك على أكبر عدد ممكن من التحويلات على صفحتك ، والتي يجب أن تخبرك بها مؤشرات الأداء الرئيسية المتعقبة.
لست متأكدا من أين تبدأ؟ يمكن لخبراء Exposure Ninja الودودين والمطلعين أن يوضحوا لك كيفية الاستفادة من هذه الأفكار واستخدامها لتحسين أرباحك وأرقام رضا العملاء.
اتصل بنا لمناقشة متطلباتك والتخطيط لمراجعة مجانية لموقعك على الويب.
