Dashboard di affiliazione per le reti: come iniziare?
Pubblicato: 2021-04-21Sei il proprietario di una rete di affiliazione e stai cercando una soluzione semplice per riunire tutta la tua attività in un unico posto?
Con Scaleo puoi creare la dashboard definitiva delle entrate del marketing di affiliazione. La dashboard ti fornirà un riepilogo dell'andamento delle tue campagne, mettendo insieme tutti i tuoi dati in modo che tu possa determinare cosa fare dopo, in pochi secondi.
Sommario
- I vantaggi dell'utilizzo di un dashboard di affiliazione per l'aggregazione dei dati
- Valuta e fuso orario
- Attribuzione delle conversioni di affiliazione
- Creazione di una dashboard di affiliazione personalizzata con widget
- Vantaggi principali della dashboard di affiliazione in un colpo d'occhio
- Statistiche chiave
- Ciclo di fatturazione
- Attività recenti
- Riepilogo account
- Prestazioni di rete
- Commissioni totali
- Conclusione
Se hai aggiunto tutte le tue campagne di affiliazione a Scaleo e i dati sono stati importati, la tua dashboard inizierà a popolarsi con tutte le tue entrate di affiliazione e a monitorare il traffico in entrata.
Scaleo ti consente di aggregare automaticamente tutte le conversioni di affiliazione, i lead e i dati sui clic in una dashboard accattivante e personalizzarla facilmente in base alle tue esigenze.
I vantaggi dell'utilizzo di un dashboard di affiliazione per l'aggregazione dei dati

Il vantaggio principale dell'utilizzo di una dashboard di affiliazione è che sia la conversione che i dati sul traffico sono disponibili su un'unica dashboard.
L'aggregazione di tutti i tuoi dati di affiliazione in un'unica dashboard di affiliazione ti consente di rimanere aggiornato sulle prestazioni del tuo marketing di affiliazione senza dover accedere a tutti gli account della tua rete di affiliazione e creare manualmente report in Excel o Fogli Google.
Puoi anche apportare modifiche, come reindirizzamenti del traffico o unione di campagne immediatamente.
Tutti i dati del tuo account di affiliazione e i dati del sito web possono essere automaticamente compilati e visualizzati in un'unica dashboard di affiliazione facile da seguire. Ciò ti consentirà di monitorare le prestazioni di tutte le dimensioni disponibili.

Puoi esaminare i tuoi dati a più livelli:
- inserzionisti
- affiliati
- account di rete di affiliazione
- stato
- siti web
- pagine di destinazione
- sorgenti di traffico
- campagne
Valuta e fuso orario

Puoi scegliere la valuta e il fuso orario che preferisci. Tutte le transazioni e le date verranno quindi convertite nella valuta e nel fuso orario scelti. Funziona solo per le nuove campagne, ma puoi decidere la valuta durante l'impostazione delle campagne e creare più campagne con valute diverse. Ciò è particolarmente utile se ti rivolgi a un pubblico diverso.
Attribuzione delle conversioni di affiliazione
È anche possibile attribuire automaticamente i tuoi dati di affiliazione ai tuoi dati di traffico e registrarli nella dashboard di affiliazione utilizzando il nostro sistema. Ciò fornirà preziose informazioni sull'andamento delle sorgenti di traffico, dei siti Web e delle pagine di destinazione, consentendo di ottimizzare e ampliare le campagne.
Creazione di una dashboard di affiliazione personalizzata con widget

Non solo Scaleo è una soluzione white label, il che significa che puoi aggiungere il tuo logo e i tuoi colori, ma anche – la nostra dashboard di affiliazione ha il vantaggio di essere comodamente personalizzabile. Puoi scegliere cosa ti verrà mostrato nella dashboard di amministrazione o cosa vedranno i tuoi affiliati.
Vantaggi principali della dashboard di affiliazione in un colpo d'occhio
Puoi generare report utilizzando uno qualsiasi dei nostri 30 filtri di dati; tuttavia, se desideri solo maggiori informazioni sui tuoi guadagni di affiliazione a colpo d'occhio, la dashboard di affiliazione è dove puoi vedere le tue prestazioni. Puoi visualizzare il tuo reddito netto per il periodo più recente e determinare se è superiore o inferiore rispetto al periodo precedente.

Vedrai anche quanti stream di affiliazione hai aggiunto e quando è avvenuta l'ultima importazione di dati, permettendoti di rimanere sempre aggiornato sui tuoi guadagni di affiliazione. Non importa quanti canali di affiliazione hai aggiunto, sarai in grado di vedere tutti i tuoi dati in un unico posto e individuare eventuali schemi.
Registrati per la tua prova gratuita di 14 giorni e accedi alla tua dashboard Scaleo se desideri gestire tutte le tue entrate di affiliazione da un'unica posizione e monitorare le entrate attraverso più reti.
Naturalmente, Scaleo non è solo una dashboard di affiliazione; ed è un intero software di marketing di affiliazione progettato per potenziare la tua attività. Ha lo scopo di aiutarti a rilevare il traffico fraudolento il più rapidamente possibile. Ci sono così tante cose che puoi fare!
Abbiamo creato la dashboard ideale per le entrate del marketing di affiliazione per tenere traccia di campagne, acquisti, comportamento dell'account e reti in un'unica posizione.
Diamo un'occhiata più da vicino a cosa c'è sulla tua dashboard.
Statistiche chiave

La sezione superiore della tua Dashboard è dedicata a fornirti una semplice carrellata di statistiche importanti come il reddito totale, il valore della commissione, il numero totale di affiliati, il traffico che portano e quando i tuoi dati sono stati importati l'ultima volta.
Ciclo di fatturazione

Puoi vedere come stai andando nel tuo ultimo ciclo di fatturazione proprio qui. Il tuo abbonamento dipende dal numero di transazioni che effettui ogni mese. Se sembra che tu possa superare questo, puoi tenerlo d'occhio qui.
Attività recenti

Questa sezione ti tiene aggiornato sul funzionamento del tuo account. Sarai in grado di vedere le reti più recenti che sono state importate, nonché eventuali errori di importazione di cui dovresti essere a conoscenza. Anche altre azioni, come le notifiche, verranno mostrate qui.
Riepilogo account

Una rapida panoramica del valore delle tue vendite e dei livelli di commissione. Il grafico è impostato per impostazione predefinita sui 30 giorni precedenti, ma è possibile modificarlo facendo clic sulle date.
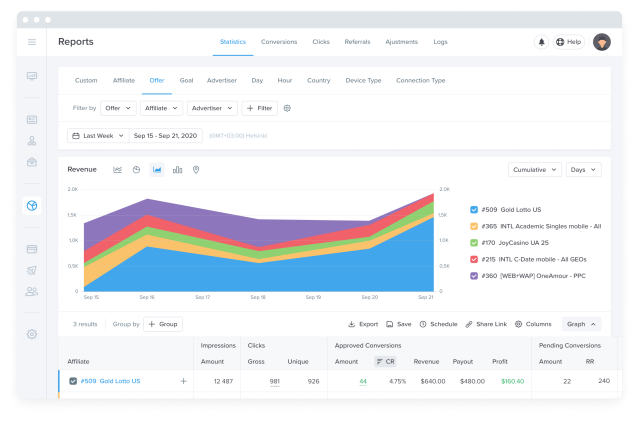
Prestazioni di rete

Una mappa visiva che mostra tutte le tue attività. Puoi regolare l'intervallo di date, selezionare e deselezionare i canali affiliati e modificare il parametro mostrato nel grafico da questa pagina.
Commissioni totali
Vedrai la distribuzione del valore della commissione tra le reti principali per l'intervallo di date prescelto.

Conclusione
La tua dashboard di affiliazione è solo il punto di partenza; per approfondire i tuoi risultati, puoi iniziare a creare rapporti e dare un'occhiata più da vicino ai tuoi guadagni. Iscriviti oggi a Scaleo se non l'hai già fatto per accedere alla nostra dashboard dei guadagni di affiliazione del premio.
Come sempre, se hai qualche idea per migliorare la dashboard, faccelo sapere!
