Moz v SEMrush v Ahrefs-審查的最佳 SEO 工具
已發表: 2019-05-21在 2019 年增加網站流量對大多數人來說是一個顯而易見的目標,因為這可能是一種快速查看整體銷售額激增的方法。 當您使用正確的工具時,無需花費太多精力就能實現該目標。 這樣想; 你在樹林裡露營,你需要在天黑之前生火。 如果你有火柴或打火石,會更容易嗎? 絕對地! 搜索引擎優化也是如此。 您必須擁有正確的工具。
但你從哪兒開始呢? 如今,市場上有大量的 SEO 工具,除非您與向您推薦特定工具的人有個人聯繫,否則要弄清楚哪一個對您有用可能會令人望而生畏。 我們將幫助您簡化流程。 在本文中,我們將探索 3 種流行的 SEO 工具,看看哪一種將服務於您今年的增長軌跡?

SEMrush – 多合一營銷工具
SEMrush 是迄今為止最流行和最知名的 SEO 工具。 它是一種日常工具,可幫助完成日常任務並深入分析以將您的品牌定位在搜索引擎排名更高的位置。 如果您想利用您的競爭對手,SEMrush 是一個完整的工具套件,起價為每月 99.00 美元。 用戶通常對 SEMrush 及其提供的功能有積極的評價。 它真的可以改變您的業務的遊戲規則。
下面的 SEMRush 報告儀表板概述。

SEMrush 提供:
- 關鍵詞研究
- 競爭對手域分析
- 反向鏈接故障
- 有機研究
- 網站審核
- 社交媒體追踪器
如果您想要一個具有創新功能的平衡平台,SEMrush 將是您最好的朋友。 它真的可以做你夢寐以求的任何事情,而且還有一些額外的花里胡哨。 請注意,某些用戶可能有學習曲線,尤其是當他們不熟悉 SEO 的工作原理時。 此外,該工具還充滿了令人難以抗拒的功能。

Ahrefs – 增加搜索流量的工具
Ahref s 以成為營銷工具的行業領導者而自豪,並且是我們 SEO 團隊首選的反向鏈接分析工具,因為他們發現該工具非常易於使用,並且有一排又一排的數據可供篩选和制定戰略計劃。 當您以每月約 99.00 美元的價格訂閱 Ahrefs 工具時,您可以全面探索特定反向鏈接的強度,此外還可以揭示哪些內容正在流行。
發音為 A Hrefs 這個工具一直在添加和升級新功能,並且最近宣布計劃成為一個獎勵內容創建者的搜索引擎,這是一個大膽的舉措,但他們可能只能實現。
您會在下面的概覽示例中註意到數據呈現方式與其他儀表板的不同之處。 非常關注反向鏈接和域引用,並提供了搜索欄下最重要指標的清晰概覽快照。
以下是 Ahrefs 中概覽報告儀表板的外觀。

Ahrefs 功能概述:
- 一個屏幕將顯示所有重要數據。 所以沒有人猜測要去哪裡。
- 它提供了無數的關鍵字建議。
- 通常適用於中小型企業,但同樣服務於企業業務。
- 其他工具無法與反向鏈接分析進行比較。
- 數據每 15 分鐘更新一次。

儘管 Ahrefs 是反向鏈接分析的主導力量,但 SEO 專家通常希望有一種工具能夠提供更好的綜合體驗,因為它與關鍵字管理和 SEO 報告相關,尤其是針對客戶端工作和活動跟踪。 如果您想要一個主要專注於內容營銷和 SEO 的平台,這可能是您要走的路,或者如果您只想專注於構建高質量的反向鏈接,那麼行業的領導者是 Ahrefs,我們有一種感覺,Tim、Joshua 和那裡的營銷團隊正處於展示 Ahrefs 的高峰期,並有更多的大事。
Moz – 多合一 SEO 工具集
除了有一個很酷的名字,Moz 真的會幫助你理解 SEO,甚至允許你免費使用他們的一些工具(獎金!)雖然他們沒有像 SEMrush 這樣的一些高級功能,但 Moz 與他們的競爭非常激烈。定價計劃,每月 99 美元至 600 美元不等。

該工具套件因數據集有限和索引過時而受到打擊,但該團隊仔細研究了該工具套件處理數據的方式,並決定使用更好的數據分析引擎改造整個平台和更新鮮的索引,為用戶提供他們可以實際使用的數據。
他們甚至改進了 DA 指標“Domain Authority”是一個 Moz 指標,用於對 Google 的域權威點進行評分。
Moz 概覽儀表板報告如下所示。

說到Moz,你一定知道:
- SEO 初學者可以從他們的知識庫和他們的 SEO 初學者指南中獲得很多。
- MozBar 是一個免費的瀏覽器擴展,它提供的不僅僅是 DA 分數。
- 許多人指出,用戶體驗不如其他工具友好,因此可能會立即關閉。
- 它不會獲得您的按點擊付費廣告研究。
- 儘管它提供了大量數據,但它不會像其他 SEO 工具那樣深入細節。 如果您是高級 SEO 專家,SEMrush 可能更合適。
- 數據僅每週更新一次,因此與其他工具不同,您無法獲得實時數據。
總體而言,Moz 可能無法提供所有附加功能,但通過 30 天的試用,值得一看。

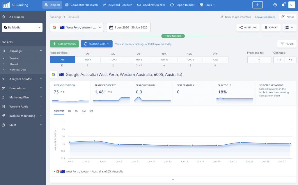
SE Ranking 超值多功能工具
該工具是萬事通,能夠幫助管理整體營銷活動。 我們發現它對於繪製較新的網站非常有用,因為它具有提供超過排名 100 的結果的內置功能。自己獲得 SE 排名。
最近(2020 年 7 月)他們刷新了儀表板的 UI,使其更加用戶友好。 我發現新界面非常易於使用。 您將在下面看到這種新外觀創造了更有洞察力的體驗。

制定評分計劃可以通過定義關鍵點或里程碑來幫助塑造活動。 額外的功能真的很有幫助,尤其是 SMM 社交媒體營銷功能。 搜索引擎優化和社交媒體確實齊頭並進。
我確實發現關鍵字研究工具在為客戶探索主題和機會時非常有用。 您有多種選擇來探索您想要的主題。 這是深入研究關鍵字主題並挑選最合適的術語的好方法。

雖然我們不使用 SE Ranking 作為我們管理客戶 SEO 活動的主要工具,但我們確實將其作為 SEMrush 和 Ahrefs 之間的第三個數據源。 SE Ranking 平台將繼續發展壯大,我們將在接下來的 12-18 個月內真正感受到這個工具。
在這裡試試 SE Ranking。
誰獲得了我們對選擇工具的投票?
SEMrush 擁有深入的有機、按點擊付費和內容分析工具集,最適合我們的數字機構需求。 我們還可以設置每個項目的研究和監控,而我們無法真正通過 Ahrefs 或 Moz 對每個項目進行控制。
祝賀 SEMrush 提供了足夠廣泛的工具,使我們可以運營一個成功的機構並提供深入的研究和分析,以便在正確的時間為所有搜索做出正確的選擇。
其他值得一提的:
我們在 Be Media 使用 DashThis 進行客戶報告和活動監控,它為客戶提供自己的登錄來查看活動和報告,並允許跨各種平台監控多個活動,並且可以集成到大多數平台中。
- 認知搜索引擎優化平台——面向技術人員的營銷活動監控工具,涵蓋廣泛的營銷活動並衡量重要的事情。
- Raven 工具——數字營銷機構的代理分析的下一個最好的東西,非常全面的工具包監控 SEO、PPC 和社交媒體廣告。
- SpyFu – 主要是 PPC 競爭間諜平台也有可靠的 SEO 測量工具。
- Woorank – 專為數字營銷機構而設計,可以非常全面地有效管理客戶活動。
- SerpStat – 由於不斷擴展的功能和數據收集而獲得關注的新人可以成為負擔得起的 Ahrefs 替代選擇。
- SE Ranking – 另一個獲得動力的新平台是 SE Ranking,這是一個非常可靠的營銷活動監控和分析平台。 我們喜歡內置的各種功能,因為它可以讓您更全面地了解“所有事物”。
在簽訂合同之前,花點時間為您的企業研究各種 SEO 產品。 每項業務都是獨一無二的; 確定什麼對你最重要。 除了預算、員工的技能水平、您的公司規模等之外,查看每個平台提供的功能。對滿足您的大部分或所有要求的工具進行歸零。 上面提到的每個系統都值得研究,並且都有自己獨特的優勢。
每個搜索廣告系列都需要獲得有關廣告系列效果的最佳洞察。 我們知道我們衡量的是什麼,但對您而言,您應該在自己的口袋裡放上合適的 SEO 工具,以跟上 SEO 的新興策略。 想像一個廚師沒有量杯、攪拌碗和合適的炊具。 這太荒謬了! 進一步了解您的競爭對手並了解您公司的在線排名將使您處於更好的位置。 我們喜歡這些平台的功能,它們會給您的公司帶來一些重要的優勢。 讓我們討論您的 SEO 計劃。
