Analisis Sentimen Media Sosial: Panduan
Diterbitkan: 2021-04-08Analisis media sosial, termasuk analisis sentimen, adalah inti dari keberhasilan mengelola kehadiran media sosial Anda. Baik itu Facebook, Instagram, atau Twitter, mengumpulkan dan menganalisis data kinerja merupakan faktor umum dalam membuat keputusan pemasaran media sosial yang terinformasi.
Ada begitu banyak data yang diposting di media sosial setiap hari, mungkin sulit untuk mengikutinya. Anda tidak hanya ingin tahu apa yang dikatakan tentang merek Anda sendiri, Anda ingin tahu apa yang ramai dibicarakan tentang pesaing Anda, industri Anda, dan tren yang muncul di antara pelanggan Anda. Anda ingin masuk .
Menganalisis sentimen memainkan peran penting dalam menguraikan cara audiens Anda memandang Anda, produk Anda, dan posisi Anda di pasar.
Itulah mengapa panduan ini akan membantu Anda mengenali peluang dan cara Anda dapat menggunakan analisis sentimen untuk mengoptimalkan strategi pemasaran media sosial Anda.
Kami akan membahas:
- Apa itu analisis sentimen media sosial?
- 5 cara untuk menganalisis sentimen media sosial
- Wawasan audiens & tren konsumen yang berubah
- Mendapatkan wawasan merek
- Meningkatkan dukungan & pengalaman pelanggan
- Mendeteksi krisis media sosial
- Melacak kinerja kampanye media sosial
- Laporan Analisis Sentimen: Contoh Burger King
- Bagaimana cara melakukan analisis sentimen Facebook?
Apa itu analisis sentimen media sosial?
Analisis sentimen media sosial adalah proses menafsirkan dan menentukan apakah media sosial mengumpulkan data teks positif, negatif, atau netral . Ini lebih dari sekadar mengumpulkan dan menghitung jumlah sebutan, komentar, atau tagar.
Menganalisis sentimen memberi Anda wawasan yang lebih dalam tentang sikap, opini, dan emosi di balik teks . Ini memberi tahu Anda apakah posting Facebook yang dikumpulkan itu menyebut Anda secara positif atau negatif. Ini memberi konteks pada jumlah sebutan Anda.
Katakanlah Anda tiba-tiba mengalami lonjakan jumlah sebutan merek Anda. Tanpa analisis sentimen, tidak mungkin untuk segera mengetahui apakah itu hal yang baik atau buruk. Sekali melihat grafik analisis sentimen dan Anda akan langsung tahu.
Menganalisis sentimen memberi jalan untuk analisis yang lebih dalam dari sebutan Anda. Setelah Anda mengetahui sentimen yang mendasarinya adalah negatif, misalnya, Anda dapat menggali lebih dalam untuk menemukan akar penyebab penyebutan merek yang bermuatan negatif.
Tanpa analisis sentimen, Anda mungkin tidak bijaksana – berpikir bahwa peningkatan jumlah mention adalah hal yang baik.
Tapi itu tidak semua analisis sentimen baik untuk.
5 cara untuk menganalisis sentimen media sosial
Menganalisis sentimen media sosial bermanfaat karena berbagai alasan, lima di antaranya telah kami bahas di bawah ini. Dari mendapatkan audiens dan wawasan merek hingga membantu Anda menemukan dan mengelola krisis media sosial, analisis sentimen mendukung Anda.
Wawasan audiens & tren konsumen yang berubah
Mencari tahu apa yang membuat audiens tergerak bukanlah praktik baru di kalangan pemasar dan profesional PR. Praktik dan platform mungkin telah berkembang dari waktu ke waktu, tetapi satu hal tetap konstan: bekerja untuk memahami pemikiran, pendapat, persepsi, dan perasaan audiens Anda.
Pola pikir konsumen berubah dari waktu ke waktu, seperti yang wajar. Namun, saat pelanggan Anda berubah dan berkembang, Anda juga harus . Inilah sebabnya mengapa belajar dan mengikuti perubahan menjadi sangat penting.
Ambil contoh pandemi virus corona dan kebangkitan gerakan Black Lives Matter. Keduanya telah menandai tahun 2020. Tampaknya pandemi telah mengubah kehidupan semua orang dalam semalam. Baik pandemi maupun gerakan BLM telah sepenuhnya mengubah cara orang berinteraksi dan berhubungan, tidak hanya satu sama lain tetapi juga merek. Aktivisme media sosial berada (dan masih) pada titik tertinggi sepanjang masa. Hal yang sama berlaku untuk aktivisme performatif. Tidak banyak yang tidak terdeteksi selama periode siaga tinggi ini. Merek tidak dikecualikan dari pengawasan dan permintaan untuk sekutu sejati.
Seperti yang dikatakan Debra Aho Williamson, seorang analis di Insider Intelligence:
“Pada saat hampir setiap aspek kehidupan telah diubah oleh penutupan bisnis, perintah tinggal di rumah, jarak sosial dan kehilangan pekerjaan—dan ketika konsumen menuntut agar perusahaan melakukan lebih dari sekadar basa-basi untuk masalah ras dan kesetaraan— lebih penting dari sebelumnya bagi bisnis untuk mendengarkan konsumen mereka.”
Menganalisis sentimen akan menjadi sangat penting selama tahun lalu, dan masih hari ini. Strategi komunikasi setiap merek di media sosial diletakkan di bawah mikroskop. Melacak bagaimana orang bereaksi terhadap keputusan merek mengenai pandemi (baik itu pandemi yang mendorong PHK, mengukur kepatuhan…) dan dukungan BLM akan memberi mereka wawasan yang tidak akan mereka dapatkan sebaliknya.
Merek dapat melacak kampanye yang mereka buat, tagar yang mereka mulai, pernyataan yang mereka berikan. Analisis sentimen akan memberi mereka informasi tentang keberhasilan setiap tindakan yang mereka ambil. Apakah reaksi lebih condong ke arah positif atau negatif? Mengapa satu atau yang lain? Apa yang paling sering disebutkan secara negatif dan apa yang dapat Anda lakukan untuk memperbaikinya? Bagaimana dengan yang positif? Bisakah Anda memanfaatkan sebutan positif dengan membagikannya, me-retweetnya, menekankannya?
Penelitian yang dilakukan oleh Gartner pada tahun 2020 dan dilaporkan oleh eMarketer semakin menegaskan pentingnya mendengarkan secara sosial pada tahun 2020. Ketika ditanya “Dari sumber mana Anda mendapatkan informasi cepat tentang konsumen selama pandemi virus corona?” , 51% responden menjawab dengan platform mendengarkan sosial – menempati posisi kedua setelah sumber riset konsumen pihak ketiga .

Dan sungguh, saat ini tidak ada platform seperti itu yang dapat menawarkan Anda informasi real-time dan tidak bias seperti yang dapat dilakukan oleh alat pemantauan media sosial. Merek minuman keras Kahlua tentu setuju:
“Kami telah menggunakan pendengaran sosial dalam dua bulan terakhir untuk melaporkan sampai ke manajemen puncak, kepada CEO kami. Kami menunjukkan bahwa kami dapat memberikan wawasan yang bermakna lebih cepat daripada yang dilakukan kampanye atau survei wawasan tradisional.”
Simon de Beauregard (Direktur Keterlibatan untuk label Absolut, Malibu, Kahlua, dan Smithworks) untuk eMarketer pada Juli 2020
Dan mereka tidak hanya menggunakan pendengaran sosial untuk melaporkan hasil, tetapi mereka juga menggunakannya untuk keterlibatan media sosial dan menemukan prospek:
Secara konsisten melacak dan menganalisis sentimen penyebutan Anda (penyebutan merek, kata kunci terkait, dan topik industri, termasuk pesaing Anda) berarti Anda tetap proaktif dalam mengenali tren positif/negatif yang meningkat, menemukan peluang atau masalah potensial, mengenali perubahan sentimen konsumen terhadap merek Anda dan banyak lagi.
Mendapatkan wawasan merek
Meskipun agak mirip dengan mendapatkan wawasan audiens, wawasan merek lebih terfokus secara sempit. Anda masih ingin tahu bagaimana dan apa yang dipikirkan audiens Anda, tetapi sekarang ini lebih terkait erat dengan merek Anda. Titik awal terbaik Anda adalah melacak nama merek Anda sendiri, produk/layanan terkait, dan orang-orang penting (baik itu CEO, PR, atau manajer pemasaran Anda, atau influencer/duta merek yang bekerja dengan Anda).
Dengan cara ini Anda dapat mulai membangun basis sebutan yang dapat Anda analisis dari awal dan melacak perubahan dari waktu ke waktu. Anda dapat membandingkan periode waktu dan melihat bagaimana citra merek Anda berfluktuasi di antara periode waktu tersebut. Jika itu berfluktuasi sama sekali.
Analisis sentimen adalah metrik terbaik untuk tujuan ini. Anda mungkin mengumpulkan banyak penyebutan merek dalam satu periode waktu atau melihat peningkatan jumlah penyebutan secara tiba-tiba. Namun, tanpa melihat sentimen dari mentions tersebut, Anda tidak akan tahu apakah itu hal yang positif atau negatif untuk brand Anda.
Itulah mengapa analisis sentimen merupakan titik awal yang penting untuk analisis yang lebih mendalam tentang pemosisian merek Anda:
1. Menganalisis reputasi merek dari waktu ke waktu

Melacak bagaimana sentimen merek Anda berubah dari waktu ke waktu memberi Anda wawasan tentang bagaimana perasaan audiens Anda tentang Anda selama periode waktu yang berbeda . Anda dapat melihat naik turunnya sebutan negatif dan membandingkannya dengan strategi komunikasi Anda. Mungkin satu kampanye itu membuat Anda mendapat banyak perhatian negatif media sosial. Atau cerita buruk dari masa lalu CEO Anda muncul dan Anda gagal memberikan tanggapan yang tepat waktu. Mungkin satu tweet untuk Hari Perempuan itu membawa banyak kritik ke arah Anda (melihat Anda, Burger King). Contohnya tidak terbatas.
Namun, intinya adalah Anda selalu dapat melacak bagaimana tindakan Anda memengaruhi reputasi dan posisi merek Anda . Dari satu tweet kecil hingga kampanye baru, setiap gerakan yang Anda lakukan (atau tidak lakukan) di media sosial meninggalkan kesan abadi pada audiens Anda. Yang dapat Anda lacak dan analisis.
2. Membandingkan citra merek Anda dengan citra pesaing Anda

Anda tidak hanya dapat membandingkan jumlah penyebutan merek Anda terhadap pesaing Anda, tetapi Anda juga dapat melihat apakah sentimen yang berlaku positif atau negatif. Jika Anda melihat pesaing Anda memiliki lebih banyak sebutan positif daripada Anda, Anda dapat memeriksanya. Lihat bagaimana strategi media sosial mereka dibandingkan dengan Anda dan apa yang dapat Anda lakukan untuk meningkatkan strategi Anda sendiri.
3. Lacak kinerja merek Anda di berbagai platform media sosial

Anda dapat membandingkan jumlah penyebutan merek dan menganalisis sentimen mereka melalui saluran yang berbeda . Dengan cara ini, Anda dapat melihat di mana merek Anda berkinerja terbaik dan terburuk. Dengan menggunakan informasi ini, Anda dapat melihat apa dan di mana Anda dapat meningkatkan untuk lebih melibatkan audiens Anda. Atau, Anda mungkin sampai pada kesimpulan bahwa saluran media sosial tertentu tidak cocok untuk merek Anda. Either way, Anda akan tahu dan dapat membuat keputusan yang tepat.
Bagaimana Tindakan Otomatis Mediatoolkit dapat memberikan keajaiban bagi citra merek Anda
Jika Anda sudah lama berkecimpung dalam permainan ini, Anda pasti sudah mengetahui beberapa titik lemah bisnis Anda – hal-hal yang dikeluhkan dan ditunjukkan oleh pelanggan Anda kepada Anda. Baik secara langsung melalui email atau dengan menandai Anda secara publik di media sosial. Demikian juga, Anda juga tahu apa yang cocok untuk merek Anda dan memberi Anda perhatian positif.
Jika Anda adalah bisnis yang relatif baru, masih berusaha keras dan mencoba merasakan produk Anda, Anda mungkin perlu bantuan untuk mencari tahu. Atau, bahkan jika Anda adalah merek mapan yang disebutkan di atas dan hanya ingin mengetahui lebih lanjut tentang bagaimana pelanggan Anda berbicara tentang Anda secara online – pemantauan media adalah alat yang hebat untuk digunakan dalam kedua situasi tersebut.
Terlebih lagi, dengan alat seperti Mediatoolkit, Anda kini dapat mengotomatiskan proses pengaturan sentimen untuk kata kunci, penulis, atau situs web tertentu .
Katakanlah Anda adalah maskapai penerbangan yang telah melacak penyebutan merek media sosial Anda untuk sementara waktu. Secara khusus, Anda telah mengelompokkan penyebutan merek Anda ke dalam empat tag yang sangat spesifik untuk pelacakan yang lebih terfokus: Layanan Dalam Penerbangan , Layanan Pelanggan , Penundaan & Pembatalan , Tiket & Reservasi . Ini berarti bahwa semua penyebutan merek Anda tentang penundaan penerbangan masuk ke tag Penundaan & Pembatalan . Atau penyebutan tentang kualitas makanan dalam penerbangan Anda masuk ke dalam tag Layanan Dalam Penerbangan .
Sekarang, Anda telah melihat ada sentimen negatif yang meningkat di tag Layanan Dalam Penerbangan Anda. Setelah diperiksa lebih lanjut, Anda menemukan bahwa ada peningkatan jumlah penumpang yang mengeluh tentang layanan dalam penerbangan Anda, lebih khusus lagi awak pesawat dan sikap mereka yang tidak profesional terhadap penumpang. Untuk mengawasi situasi dan memastikan tidak ada penyebutan yang lolos dari sentimen negatif, Anda dapat mengotomatiskan penandaan sentimen.
Berikut cara kerjanya. Ketikkan kata kunci yang biasa digunakan dalam mention yang mengeluh tentang awak pesawat. Contohnya:

Kemudian, atur sentimen sebagai negatif dan pilih tag yang Anda inginkan untuk sebutan tersebut:

Sekarang, setiap kali kru penerbangan Anda disebutkan bersama kata-kata seperti kasar atau tidak profesional, mereka akan segera diberi sentimen negatif dan dikelompokkan ke dalam tag Layanan Dalam Penerbangan .
Memang, ini adalah mentions yang mungkin masih memiliki sentimen negatif (tanpa Anda harus menggunakan Automated Actions). Namun, tidak selalu ini dipotong dan kering. Mungkin ada lebih banyak kata-kata ambivalen, sarkasme, atau ironi yang digunakan yang tidak dapat dikenali oleh alat itu sendiri. Jadi, alih-alih Anda harus mengoreksi sentimen penyebutan tersebut secara manual, Anda "memberi tahu" alat kata kunci apa yang harus diperhatikan.
Coba Tindakan Otomatis sendiri!

Meningkatkan dukungan & pengalaman pelanggan
Dukungan pelanggan yang hebat adalah konsekuensi alami dari menganalisis dan bertindak berdasarkan wawasan konsumen dan merek yang telah Anda kumpulkan. Setelah Anda memahami pelanggan Anda dengan lebih baik, perilaku, kebutuhan, dan masalah mereka, Anda dapat menawarkan pengalaman merek yang lebih baik kepada mereka.
Pemantauan media terbukti menjadi sekutu yang hebat dalam hal mempertahankan tingkat keterlibatan yang tinggi dengan audiens Anda melalui media sosial. Sekarang kita sudah cukup berbicara tentang pentingnya tidak hanya menghitung jumlah sebutan tetapi juga menganalisis sentimen mereka.
Dalam hal dukungan pelanggan, itu bahkan lebih penting. Ambil sebutan negatif, misalnya. Hanya dengan menelusuri semua sebutan negatif, Anda dapat menemukan potensi masalah dengan produk atau layanan Anda . Mungkin malfungsi, mungkin pelanggan Anda menganggapnya terlalu mahal atau staf Anda tidak profesional. Apa pun itu, apakah ada dalam sebutan negatif Anda.

Mari kita selangkah lebih maju. Kami telah menyebutkan sebelumnya sebuah perusahaan penerbangan sebagai contoh untuk menggunakan tag untuk penyebutan mereka. Kami meminta mereka memisahkan penyebutan mereka ke dalam kategori berbeda untuk pengaturan yang lebih mudah. Namun, Anda juga dapat menggunakan tag untuk kebutuhan dukungan pelanggan Anda .
Katakanlah Anda telah memperhatikan beberapa orang yang sering mengeluh tentang hal-hal yang berkaitan dengan produk Anda. Kami akan tetap menggunakan perusahaan penerbangan di sini. Kami sudah tahu penumpang mereka mengeluh tentang awak pesawat mereka yang tidak profesional. Tapi, itu tidak semua. Dengan melacak penyebutan merek mereka, mereka telah melihat peningkatan jumlah penyebutan negatif tentang seringnya penundaan penerbangan dan kamar mandi pesawat yang kotor.
Jadi, kita akan membuat 3 tag baru ini: Kru Kasar, Penundaan, Kamar Mandi Kotor. Dengan menggunakan tindakan otomatis, Anda dapat membuat aturan bahwa setiap kali penyebutan merek Anda berisi kata kunci “kamar mandi kotor” (dan kata kunci terkait yang umum), mereka akan diberi tag negatif dan dikirim ke tag “Kamar Mandi Kotor”.
Dengan cara ini, Anda dapat dengan mudah melacak perkembangan masalah ini. Bagaimana mereka berubah dari waktu ke waktu, apakah jumlah sebutan negatif menurun? Terlebih lagi, dengan melacak ini, Anda dapat segera bereaksi ketika mereka muncul dan mengatasinya langsung di media sosial . Baik dengan menjawab komentar seseorang, tweet, atau mengeluarkan pernyataan.
Namun, tidak harus semua tentang sebutan negatif. Pelanggan Anda mungkin hanya memiliki pertanyaan, pertanyaan yang membutuhkan jawaban cepat. Dan siapa orang yang lebih baik untuk menjawabnya selain Anda?
Sesuai dengan tema kamar mandi, inilah pertukaran kecil yang menyenangkan yang terjadi antara pelanggan (yang membutuhkan jawaban super cepat) dan Tesco di Twitter:
Tesco tidak hanya membalas teriakan minta tolong pria ini, tetapi mereka juga mengatur misi penyelamatan:
Dan mereka bahkan menawari pelanggan sebuah voucher untuk kertas toilet:
Nah, itu beberapa layanan pelanggan terbaik, setujukah Anda?
Tindakan kecil untuk mengakui pelanggan Anda secara online, menjawab pertanyaan mereka, dan mengatasi masalah mereka akan sangat membantu dalam mempertahankan pengalaman layanan pelanggan yang berkualitas . Dan, pada akhirnya, membangun reputasi merek yang baik .
Mendeteksi krisis media sosial
Menganalisis sentimen juga merupakan alat yang hebat untuk mengenali dan mengurangi potensi krisis media sosial . Dan itu juga cukup sederhana. Jika Anda telah melacak merek Anda secara religius dan sedetail seperti yang disebutkan sejauh ini, sangat sedikit yang dapat Anda lewatkan dalam hal kehadiran media sosial Anda. Termasuk krisis.
Kami telah berbicara banyak tentang melacak penyebutan dari waktu ke waktu dan mengawasi rasio sentimen positif-negatif. Peningkatan tiba-tiba dalam jumlah sebutan berarti satu hal – tanggapan viral. Sesuatu yang Anda lakukan, baik itu kampanye baru, posting Instagram, tweet, memicu serangkaian reaksi.
Melihat hanya dari jumlah mention, Anda tidak mungkin tahu apakah tanggapan viral itu baik atau buruk. Namun, melihat sentimennya, Anda bisa.
Jika Anda melihat peningkatan tiba-tiba dalam jumlah sebutan negatif, itu adalah indikator yang cukup bagus bahwa ada sesuatu yang tidak beres. Bahkan, Anda mungkin mengalami krisis media sosial yang sedang berkembang.
Berikut salah satu contohnya …
Tweet "wanita termasuk di dapur" Burger King untuk Hari Wanita Internasional. Burger King klik kirim tweet dan ini terjadi:

Ini sentimen dari jumlah mention dan waktu (periode waktu 1-23 Maret). Anda dapat melihat lonjakan yang sangat jelas dalam jumlah sebutan pada 8 Maret ketika tweet itu diposting. Terlebih lagi, Anda dapat melihat distribusi antara sebutan positif dan negatif .
Perlu dicatat bahwa tweet "perempuan termasuk di dapur" hanyalah bagian dari utas. Sangat awal, sebenarnya. Beberapa melihat seluruh utas, beberapa tidak. Niat mereka baik, karena mereka ingin mempromosikan program beasiswa kuliner baru untuk karyawan wanita mereka. Dan mereka ingin menunjukkan perbedaan gender dalam industri restoran.
Beberapa tidak menemukan masalah dengan tweet, beberapa melakukannya. Penyebutan ini termasuk banyak tweet yang menyebut Burger King, meme yang mengejek, tetapi juga banyak outlet berita yang melaporkan dan menganalisis situasi.
Apapun masalahnya, Burger King berada di kursi panas. Awalnya, mereka tidak meminta maaf, mencoba menjelaskan dan membenarkan makna di balik tweet mereka. Namun, seperti yang Anda lihat, komentar negatif bertahan selama beberapa hari, jadi Burger King akhirnya menyetujui dan meminta maaf.
Intinya di sini, inilah mengapa pemantauan media begitu hebat. Ini real-time, artinya Anda tahu ada yang salah begitu hal itu mulai terjadi. Dan Anda dapat menganalisis bagaimana, mengapa, dan apa. Juga berarti Anda dapat (Anda harus) bereaksi dengan cepat dan efisien.
Yah, efisien jika Anda memiliki rencana komunikasi krisis yang siap pakai (yang harus Anda lakukan!), Tapi itu cerita lain untuk hari blog lain.
Respons yang tepat waktu dan dipikirkan dengan matang sangat penting pada saat seperti ini. Mengabaikan situasi adalah hal terburuk yang dapat Anda lakukan. Hal terbaik yang dapat Anda lakukan telah kami bahas dalam Panduan Manajemen Krisis Media Sosial ini.
Melacak kinerja kampanye media sosial
Sekarang, Anda tahu latihannya. Anda menganalisis sentimen untuk memberikan konteks pada sebutan Anda. Ini tidak kalah pentingnya untuk menganalisis kinerja kampanye dibandingkan dengan bagian lain dari strategi pemasaran Anda. Apalagi jika semuanya begitu terhubung.
Ambil contoh Burger King. Niat mereka adalah untuk mempromosikan program beasiswa kuliner baru mereka untuk karyawan wanita sambil mengatasi kesenjangan gender yang ada di antara para koki di industri ini. Kampanye itu akan dirilis untuk Hari Perempuan Internasional. Meskipun niat mereka mungkin baik, penyampaian mereka… tidak begitu banyak. Pendekatan “wanita termasuk di dapur” yang mereka ambil untuk mempromosikan kampanye di Twitter tidak diterima dengan baik. Oleh karena itu, meningkatnya jumlah penyebutan merek negatif yang kami tunjukkan pada grafik di atas.
Skenario ini adalah contoh sempurna untuk dapat dengan cepat mendeteksi krisis media sosial yang berkembang dengan melacak secara dekat kehadiran dan reaksi online kampanye.
Alat pemantauan media menawarkan ikhtisar kinerja online kampanye Anda :
- Jangkauan kampanye melalui jumlah sebutan dan tayangan
- Saluran media sosial paling populer (misalnya dengan melihat Jumlah sebutan per bagan saluran )
- Influencer/duta merek dengan jangkauan dan keterlibatan tertinggi
- Keberhasilan kampanye melalui analisis sentimen
Keberhasilan kampanye melalui analisis sentimen
Berikut adalah beberapa cara Anda dapat menganalisis keberhasilan dan kinerja kampanye Anda menggunakan sentimen:
Menafsirkan rasio sentimen keseluruhan

Rasio sentimen memberi Anda wawasan tentang reaksi dan emosi yang berlaku terhadap kampanye Anda. Artinya, ini memberi tahu Anda apakah respons kampanye itu positif atau negatif. Terlebih lagi, Anda dapat menyelam lebih dalam ke dalam analisis dengan memeriksa penyebutan positif dan negatif. Langkah ini penting karena memberikan konteks pada sentimen mention Anda. Mengapa di balik penyebutan positif atau negatif.
Menganalisis rasio sentimen berdasarkan saluran
Rasio sentimen menurut saluran memberi Anda wawasan tentang seberapa baik kinerja kampanye Anda di berbagai platform media sosial. Ini menganalisis sentimen untuk setiap platform, sehingga Anda dapat mengetahui platform mana yang berkinerja terbaik dan mana yang tidak berjalan dengan baik. Informasi ini dapat membantu Anda dalam proses pengambilan keputusan untuk kampanye Anda berikutnya. Saluran mana yang mengejutkan Anda dan menjanjikan? Mungkin Anda menemukan saluran baru yang dapat Anda manfaatkan dengan lebih baik di lain waktu. Saluran mana yang harus Anda gunakan lebih sedikit atau tidak sama sekali?

Menemukan influencer teratas berdasarkan sentimen
Jika Anda menggunakan influencer atau duta merek dalam kampanye Anda, Anda dapat membandingkan hasil kinerja mereka. Pos siapa yang paling banyak menjangkau orang dan di platform mana? Apakah jangkauan dan keterlibatan mereka positif atau negatif?
Misalnya, merek streetwear Suspicious Antwerp dikenal menggunakan nama-nama terkenal dalam strategi media sosial mereka. Gigi Hadid, Barbara Palvin, Dylan Sprouse, Tom Holland, Camila Mendes, Brooklyn Beckham, Ed Westwick hanyalah beberapa selebriti yang pernah berkolaborasi dengan mereka. Mereka sering berkolaborasi dengan selebriti saat mengumumkan dan mempromosikan koleksi baru mereka.
Untuk mengetahui bagaimana setiap nama yang dilampirkan pada promosi memengaruhi kampanye mereka, mereka cukup menggunakan pemantauan media. Kami telah berbicara tentang tag beberapa kali sekarang. Kami akan menyebutkannya sekali lagi karena itu adalah fitur hebat untuk mengatur sebutan Anda.
Kali ini, kami mengatur mention untuk partner koleksi Peacekeeper Suspicious Antwerpen: Drew Ray Tanner, Myles Jones, dan Casimere Jollette. Untuk memastikan, misalnya, bahwa setiap penyebutan Myles Jones dalam konteks Antwerp Mencurigakan masuk ke tag Myles Jones, Anda dapat menggunakan Tindakan Otomatis:


Dengan cara ini, Anda tidak perlu melakukannya secara manual. Sebaliknya, alat melakukannya untuk Anda.
Semua ini memungkinkan Anda untuk melacak dengan sangat jelas bagaimana kinerja setiap mitra merek di media sosial. Gunakan pengetahuan yang telah kami bagikan dan lacak rasio sentimen mereka secara keseluruhan, rasio sentimen menurut saluran, jangkauan mereka…
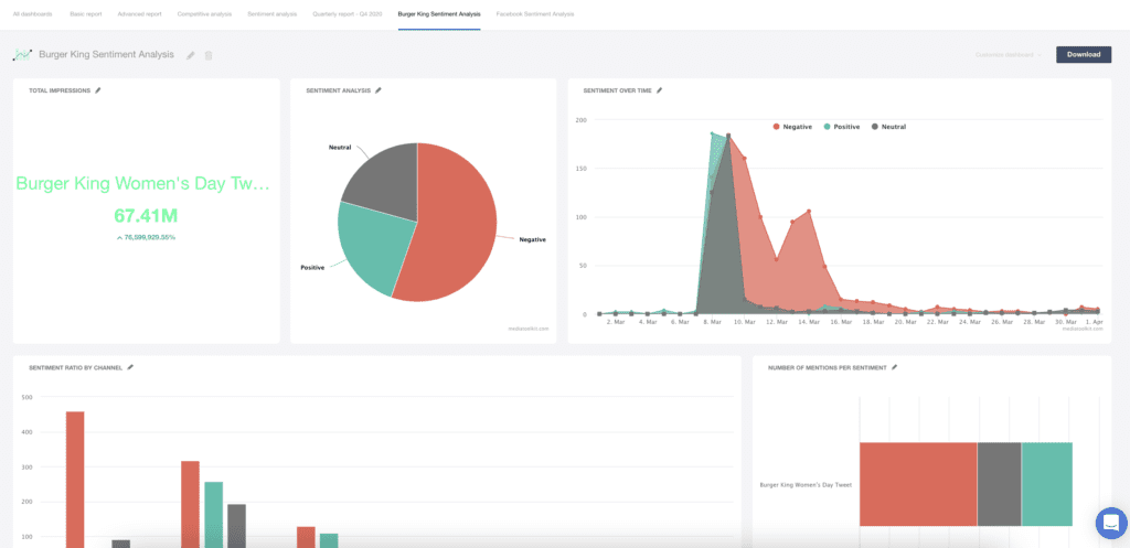
Contoh Laporan Analisis Sentimen: Tweet Hari Wanita Burger King
Kami telah berbicara tentang Burger King di atas dan telah menunjukkan kepada Anda satu contoh grafik analisis sentimen. Agar Anda bisa mendapatkan pemahaman yang lebih baik tentang cara kerja laporan analisis sentimen dalam praktiknya, kami telah membuat laporan analisis sentimen yang sepenuhnya dapat disesuaikan dengan bagan yang berbeda menggunakan Mediatoolkit. Ini hanya beberapa bagan khusus yang dapat Anda gunakan dalam analisis Anda dan dapat menambahkan atau mengeditnya sesuai keinginan Anda.
Berikut adalah pratinjau singkat dari grafik:

Jika Anda ingin mengkajinya lebih dekat, Anda dapat mengunduh template laporan analisis sentimen di bawah ini.
Bagaimana cara melakukan analisis sentimen Facebook?
Membuat analisis sentimen Facebook cukup mudah dalam hal alat pemantauan media, dan tidak jauh berbeda dari laporan yang kami tunjukkan di atas. Intinya, analisis sentimen Facebook berarti menganalisis sentimen secara eksklusif dari data teks Facebook. Ada dua cara Anda dapat melakukannya menggunakan alat pemantauan media seperti Mediatoolkit.
Pertama, saat Anda membuat kueri (misalnya Tweet Hari Wanita Burger King), Anda dapat memilih Facebook sebagai satu-satunya sumber sebutan Anda . Ini berarti umpan pemantauan media Anda hanya akan diisi dengan sebutan Facebook. Padahal, biasanya diisi dengan jenis sumber yang berbeda jika Anda tidak menggunakan filter.
Jika Anda tidak memfilter sumber saat membuat kueri , baik karena Anda lupa atau hanya merasa tidak perlu melakukannya, pelaporan akan menjadi sedikit lebih rumit. Sekali lagi, ada dua cara untuk mengatasi ini :
- Anda dapat membuat kueri lagi, tetapi sekarang hanya memilih Facebook sebagai sumbernya. Ini dimungkinkan karena sistem mengumpulkan data historis dari arsip alat dan informasi langsung dari internet dan menampilkannya di umpan.
- Atau Anda bisa mendapatkan wawasan Facebook dari kueri asli Anda menggunakan bagan khusus dan fitur pemangkasan. Cukup tambahkan kondisi pemangkasan "Diizinkan" ke Dimensi Jenis Sumber (sub) Anda dan ketik "Facebook". Alat ini akan mengenali ini karena hanya menampilkan data Facebook. Ini bisa sedikit rumit dan Anda tidak akan dapat membuat semua bagan yang dapat Anda buat sebaliknya. Namun, Anda dapat menggunakan opsi ini jika tidak ada opsi lain yang tersedia.
Apa pun itu, Anda dapat membuat laporan analisis sentimen Facebook yang sepenuhnya dapat disesuaikan, sama seperti Anda membuat laporan analisis sentimen yang mencakup semua sumber.
Kesimpulannya
Kami telah membahas banyak hal dalam panduan ini, tetapi jika ada satu hal utama yang dapat diambil adalah ini: analisis sentimen menyediakan konteks.
Ini memberikan konteks pada sebutan Anda, jumlah mereka, jangkauan mereka, dan pengaruh mereka. Tanpa menganalisis sentimen, Anda belum benar-benar menganalisis apa pun. Angka memang bagus, tapi apa gunanya jika Anda tidak tahu cerita di balik angka?
Terus melacak penyebutan merek Anda dan menganalisis sentimen dalam jangka panjang berarti kinerja media sosial yang lebih baik dan citra merek yang berkembang.
Jadi, coba buat sendiri laporan analisis sentimen!

